In distributed systems security, “Visibility is Security.” A powerful backend is useless if the administrator cannot visualize the threat landscape in real-time. To bridge the gap between the raw ACL telemetry of the JADE agents and the human operator, we developed the ASC Sentinel Dashboard.
Built on the Flask (Python) micro-framework, this web application is not merely a passive display; it is an active Forensic Intelligence Console. It was designed with a specific User Experience (UX) philosophy: “From Overview to Root Cause in 3 Clicks.”
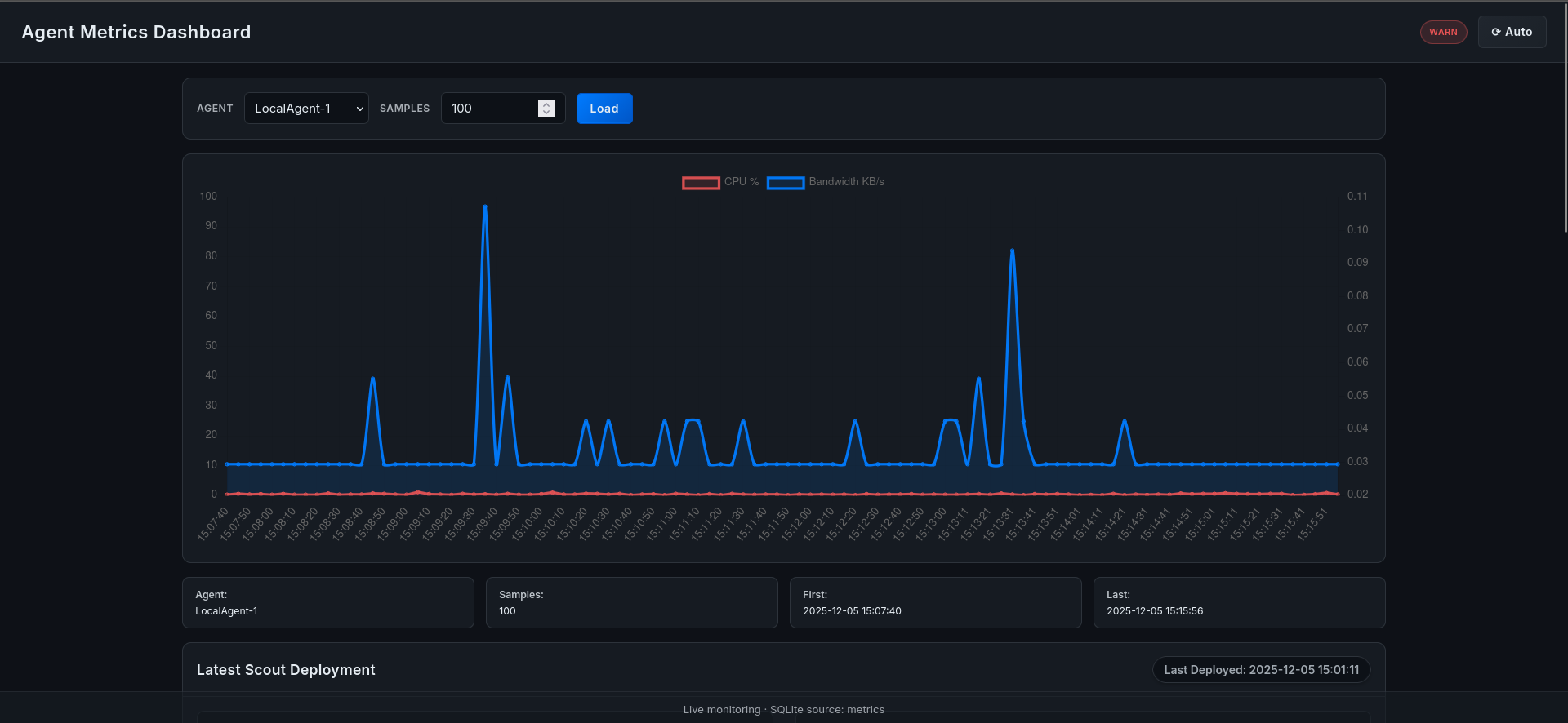
The dashboard provides a consolidated view of the entire GNS3 simulated network, offering real-time graphs, audit logs, and—most importantly—automated threat correlation.
Figure 8.1: The Main Dashboard View, providing instant “Health-at-a-Glance” for all distributed nodes.

The application follows a Model-View-Controller (MVC) architecture, strictly decoupled from the JADE agents to ensure scalability.
The dashboard utilizes Chart.js and AJAX polling to render live streams of CPU and Bandwidth usage.
Every action taken by a KillerAgent is immutable proof of a security incident. The dashboard presents a searchable, filterable table of these events.

When a ScoutAgent returns a report, the raw data is complex. The webapp parses this into a human-readable “Rap Sheet” for the target node, displaying the Top 5 consumers, their PIDs, Owners, and Command Lines.

As discussed in Section 6, we deliberately moved the complex analytical logic out of the Java Agents and into the Database/Web layer. This is the Correlation Engine, a set of SQL algorithms and Python logic that runs asynchronously to detect patterns that a single agent cannot see.

The Problem: A malware infection is rarely isolated. If AL-1 is infected with a crypto-miner, AL-2 and AL-3 are likely next. The Solution: The engine queries the scout_reports table for identical process hashes appearing on multiple nodes within a short timeframe.

The Problem: Sophisticated malware often renames itself to java or sshd to hide in plain sight. The Solution: The engine compares the observed hash of a process name against a “Known Good” database of hashes for that binary.
The Problem: Distributed Denial of Service (DDoS) attacks often involve multiple hijacked nodes spiking in network usage simultaneously. The Solution: We implemented a correlation function that scans for synchronized resource spikes.
def detect_synchronized_spikes(window_seconds=10):
"""Detects if > 50% of nodes breach thresholds within the same time window."""
sql = """
SELECT count(DISTINCT agent_name)
FROM metrics
WHERE bandwidth_usage > 2000
AND timestamp > datetime('now', ?)
"""
# Logic to trigger a "Network-Wide Alert"
The Problem: Web servers like apache2 or nginx should run as www-data. If they run as root, it implies a privilege escalation exploit. The Solution: The engine cross-references the User field from the Scout Report against a policy map.
In a forensic environment, the dashboard itself must be tamper-proof. Serving it over HTTP would allow an attacker to spoof alerts. We secured the application using TLS/SSL.
Configuration Steps:
openssl req -x509 -newkey rsa:4096 -keyout key.pem -out cert.pem -days 365
if __name__ == '__main__':
# Enforce TLS 1.2+
ssl_context = ('cert.pem', 'key.pem')
app.run(host='0.0.0.0', port=5000, ssl_context=ssl_context)
This ensures that even if the admin accesses the dashboard from a compromised Wi-Fi network, the forensic data remains confidential.
While the ASC Sentinel Dashboard represents a significant leap forward in visualizing agent-based telemetry, no system is without boundaries. We have identified specific technical limitations and architected a roadmap for the next generation of the platform.
We propose five ambitious features to transform this tool from a dashboard into an autonomous Cognitive Security Operations Center (CSOC).
Concept: Integrating a Local Large Language Model (e.g., Llama-2 or Mistral) directly into the dashboard. Implementation: Utilizing RAG (Retrieval-Augmented Generation) on the SQL database and logs. Use Case: Instead of writing complex SQL queries, the Admin interacts via Natural Language:
Admin: “Sentinel, show me all nodes that had a CPU spike correlated with the ‘xmrig’ process signature in the last 24 hours.” Bot: “I found 3 instances on AL-1 and AL-2. Here is the timeline and the calculated hash variance.”
Concept: Replacing 2D charts with a WebGL/Three.js 3D visualization of the network topology. Implementation: Nodes would be represented as floating cubes in 3D space, connected by lines representing network links. Use Case: Volumetric Heatmaps. The “height” of a node could represent CPU load, and the “thickness” of the link lines could represent bandwidth usage. This allows an analyst to spot a “DDoS Mountain” (a cluster of high-traffic nodes) instantly in a dense network.
Concept: Moving from Reaction to Prediction using Time-Series Forecasting. Implementation: Integrating Python libraries like Prophet or ARIMA to analyze the slope of resource usage. Use Case: The system detects a slow memory leak in a Java process on AL-3. It predicts: “Critical Memory Failure in 4 hours 12 minutes.” The system then preemptively creates a ticket or restarts the service before the crash occurs.
Concept: Security Orchestration, Automation, and Response. Implementation: A “Drag-and-Drop” logic builder in the UI. Use Case: Creating a policy: IF (Process == ‘unknown’) AND (Connection == ‘Russia’) THEN (Trigger ‘BlockIP_Agent’). This allows complex, multi-step defense maneuvers to be executed automatically by the agent swarm without human intervention.
Concept: Ensuring the integrity of the killer_actions log against insider threats. Implementation: Chaining the hash of each log entry to the previous one (Blockchain-lite architecture). Use Case: If a rogue administrator tries to delete a record of a legitimate process they killed by mistake, the chain validation will fail, flagging the tampering attempt. This ensures the dashboard meets strict compliance standards (GDPR/ISO 27001).